Dashboard & Menü
Das Dashboard ist die personalisierte Startseite deines OWN3D Pro Kontos. Hier bekommst du noch einmal alle Daten zu dir und deinen Streams auf einen Blick präsentiert. Du kannst deine Eventliste sehen, Updates & News einsehen, Epidemic Sound steuern und mit einem Klick neue Designs entdecken. Das ist dir nicht genug? Dann hast du die Möglichkeit, das Dashboard ganz nach deinen Vorstellungen anzupassen! Wählst du nämlich das Bearbeiten-Symbol in der rechten Ecke aus, kannst du die Panels anpassen, verschieben und sogar weitere hinzufügen. So hast du immer wenn du dich bei OWN3D Pro einloggst, einen perfekten Überblick darüber, was gerade so los ist.
Das Meine ersten Schritte-Panel zeigt dir zusätzlich noch einmal verschiedene Methoden zur Einrichtung deines Kontos ein. Hier findest du neben hilfreichen Links auch ein ausführliches Tutorial in Videoform. Du kannst selbstverständlich noch weitere Einstellungen vornehmen. Dies geschieht, indem du dich durch das Menü auf der linken Seite navigierst. Das Menü wird immer, nicht nur im Dashboard, angezeigt.
Links findest du schließlich das Hauptmenü von OWN3D Pro. Von hier aus lassen sich sämtliche Einstellungen vornehmen und Daten einsehen. Das Menü bietet dir eine intuitiv bedienbare Übersicht über die verschiedenen Funktionen, die dir zur Verfügung stehen.
Außerdem kannst du links unten noch die Sprache ändern, die Suchfunktion nutzen, die wichtigsten FAQ nachlesen und dein Konto upgraden oder bearbeiten.
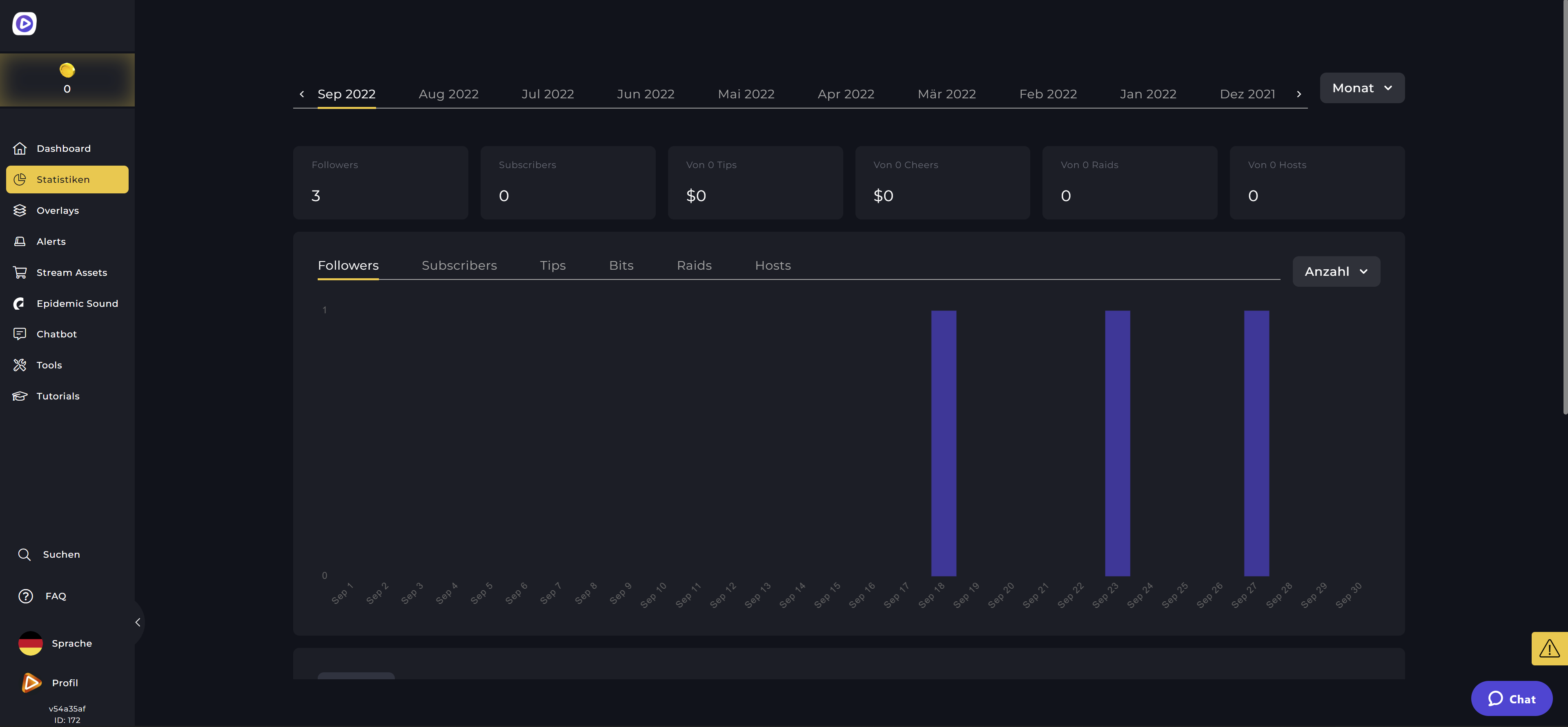
Statistiken
Du möchtest detaillierte Daten zu deinen vergangenen Streams einsehen, ohne die Twitch-Website besuchen zu müssen? Kein Problem! Dank des nahtlosen Zusammenspiels von Twitch & OWN3D Pro kannst du in diesem Menü alles zu deinen Streams sehen. So hast du immer einen guten Überblick darüber, ob du gerade ein Wachstum verzeichnest oder nicht.
Alle Overlays
Hier kannst du dich noch einmal ganz in Ruhe und in Vollbild durch die riesige Auswahl an Overlays klicken. Unter Alle Overlays werden im oberen Teil des Menüs sogar die neuesten Designs prominent vorgestellt, damit dir nichts entgeht. Weiter unten hast du dann wieder die Möglichkeit, anhand von Filtereinstellungen und Suchfunktion das passende Overlay für dich zu finden. Mehr Infos dazu, wie du deine Overlays installierst, erfährst du im Kapitel zu OWN3D Pro Overlays.
Alerts
Dieses Menü ist in zwei Untermenüs unterteilt: Konfigurieren & Wähle Alerts. Wenn du bestimmte Einstellungen zu deinen Alerts vornehmen möchtest, kannst du dies unter Konfigurieren tun, während der zweite Menüpunkt alle Alerts noch einmal auflistet, damit du dir einen besseren Überblick über die große Auswahl zu verschaffen kannst. Das genaue Setup zeigen wir dir im Kapitel zu OWN3D Pro Alerts.
Chatbot
Chatbots sind sehr wichtig für jeden Livestream. Deshalb bietet dir OWN3D Pro auch die Möglichkeit, diese direkt im Menü zu verwalten. Hier legst du Befehle fest, steuerst die Moderation, stellst Timer ein und veranstaltest Gewinnspiele. Wie du deinen Chatbot einrichten kannst lernst du im Kapitel OWN3D Pro Chatbot Kapitel.
Tools
OWN3D Pro ist ein wahrer Alleskönner. Mit den durchdachten Tools kannst du beispielsweise die Goal Bars nutzen, um deine Stream-Ziele zu erreichen, den einzigartigen Zeitplan Generator nutzen, damit du deine Zuschauer über künftige Streams auf deinen sozialen Medien informieren kannst, oder auch deine eigene Spendenseite einrichten und verwalten. Zudem gibt es in diesem Menüpunkt die Countdown-Funktion und du kannst sogar deinen eigenen interaktiven Link-Banner mit Linkspree erstellen. Mehr Infos und Setup erfährst du in den jeweiligen Kapiteln!
Stream Assets
In den Stream Assets findest du das Sahnehäubchen für deinen Kanal: Twitch Profilbanner, Twitch Panels sowie Sub Emotes! Diese kannst du entweder käuflich erwerben oder als OWN3D Pro Abonnent auch mit deinen Credits freischalten. Die Stream Assets bleiben nach dem Kauf für immer in deiner Bibliothek!
Epidemic Sound
Im Epidemic Sound-Menü findest du alle Sounds und Tracks von Epidemic, kannst dir deine eigenen Playlists erstellen, die Sounds zu deinen Alerts hinzufügen und deine komplette Musik steuern. Dank Epidemic Sound musst du als Twitch Streamer keine Sorge mehr haben, eine Verwarnung oder einen Bann zu kassieren!
Abonnement
Wenn es trotz des großen, kostenlosen Funktionsumfangs mit 5 kostenlosen Alerts und 5 kostenlosen Overlays doch noch ein wenig mehr sein soll, würden wir uns freuen, dich als zukünftigen OWN3D Pro Abonnenten begrüßen zu dürfen. Mit Klick auf dein Profilbild und “Mein Abonnement” siehst du alle Abonnement-Möglichkeiten, die dir OWN3D Pro bietet.
Du hast drei Optionen, aus denen du wählen kannst - nämlich ein 1-Monats, 3-Monats oder ein jährliches Abo. Je länger das Abonnement läuft, desto mehr Geld sparst du! Außerdem kannst du noch zusätzlich Epidemic Sound mit der Checkbox dazu auswählen, um auch den vollen Zugang zu lizenzfreier Musik und Sounds für das Streamen zu bekommen.
Das kostenpflichtige Abo lässt dich auf über 900 Overlays und Alerts aus dem Repertoire von OWN3D zugreifen und bietet zudem noch einen 24/7-Support. Mehr dazu erklären wir dir im Kapitel zu den OWN3D Pro Abomodellen.
Der OWN3D Pro Support Chat
Vielleicht hast du ihn schon gesehen – unseren OWN3D Pro Support Chat. Hier kannst du, falls du einmal nicht weiter weißt, alle Fragen rund um das Thema OWN3D Pro stellen. Wenn du die Website etwas länger geöffnet hast, öffnet der Chat sich automatisch. Für den Fall, dass du sofortige Hilfe benötigst, kannst du auf den Chat-Button unten rechts klicken.
































