Menú y panel de control
El panel de control es la página de inicio personalizada de tu cuenta OWN3D Pro. Aquí encontrarás todos los datos sobre ti y tus streams, y de un solo vistazo. Puedes ver tu lista de eventos, consultar las actualizaciones y noticias, controlar Epidemic Sound y descubrir nuevos diseños con un solo clic. ¿No te parece suficiente? ¡Entonces tienes la opción de personalizar el "Dashboard" a tu gusto! Puedes personalizar, mover e incluso añadir más paneles seleccionando el icono de edición en la esquina derecha. De este modo, cada vez que entres en OWN3D Pro, tendrás una visión completa sobre lo que ocurre.
El panel de "My First Steps" también te muestra varias formas de configurar tu cuenta. Aquí encontrarás enlaces de utilidad, así como un video tutorial exhaustivo. Por supuesto, puedes cambiar la configuración navegando por el menú de la izquierda. El menú está siempre visible, no sólo en el Panel de Control.
Por último, encontrarás el menú principal de OWN3D Pro en el lado izquierdo. Esta página proporciona acceso a todas las opciones y datos. El menú te ofrece un resumen fácil de entender de las distintas funciones que tienes a tu disposición.
También puedes cambiar el idioma, utilizar la función de búsqueda, leer las Preguntas Frecuentes más importantes y actualizar o editar tu cuenta en la esquina inferior izquierda.
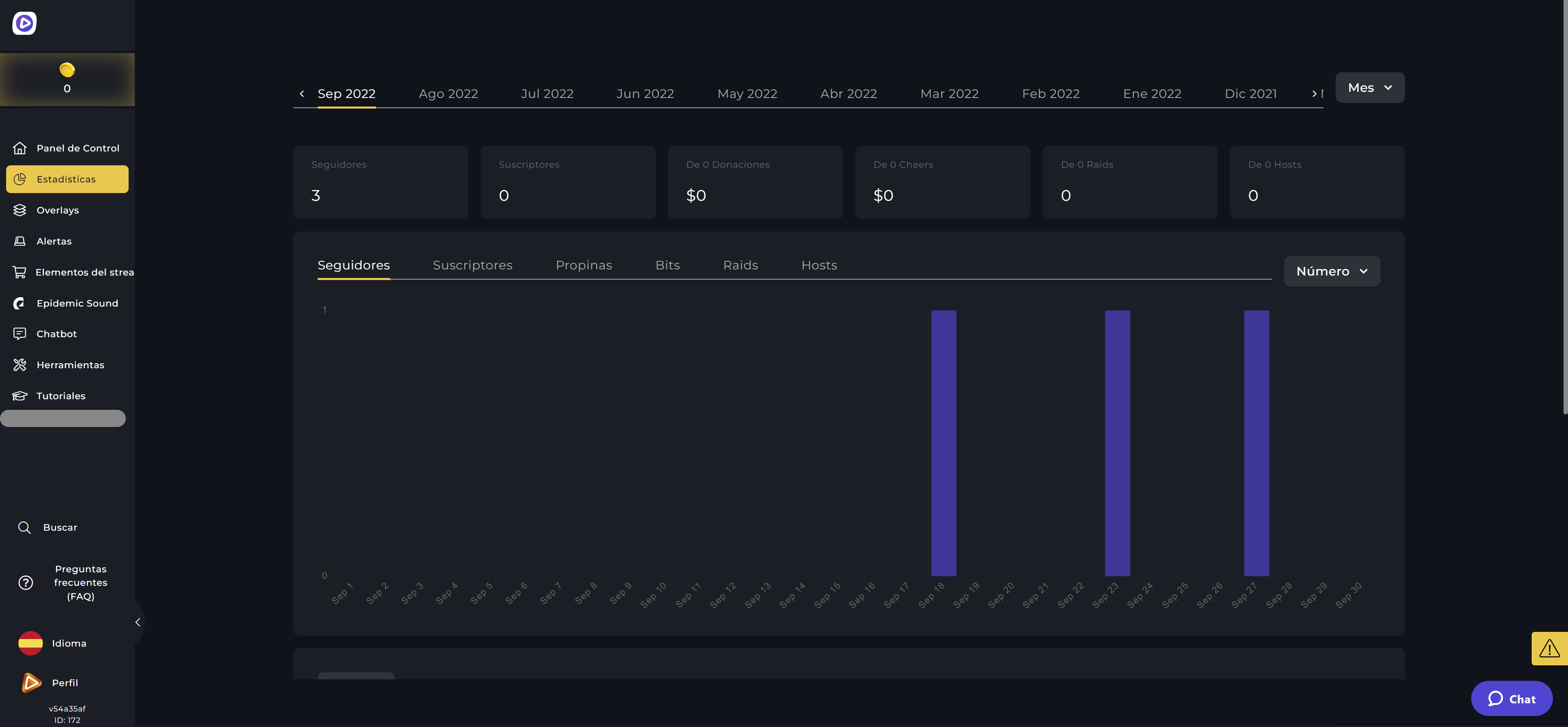
Estáticos
¿Quieres ver información detallada sobre tus streams anteriores sin tener que ir a la web de Twitch? ¡No hay problema! Puedes encontrar todos los detalles sobre tus streams en este menú y todo gracias a la perfecta interacción entre Twitch y OWN3D Pro. De este modo, siempre podrás hacerte una buena idea de si tu canal está creciendo o no.
Todos los overlays
Aquí puedes navegar a tu antojo entre una gran variedad de overlays y hacerlo en modo de pantalla completa.
Los diseños más recientes se muestran de forma destacada en la parte superior del menú, en "All Overlays", para que no te pierdas nada. Puedes utilizar los ajustes de filtro y la función de búsqueda más abajo para encontrar el overlay adecuado para ti. El capítulo de Overlays de OWN3D Pro contiene más información sobre la instalación de los overlays.
Alertas
Este menú está dividido en varios submenús: tus sets de alertas y la biblioteca de alertas. De esta forma puedes tener una mejor visión general de la amplia selección. Si quieres configurar ajustes específicos para tus alertas, puedes hacerlo en tus grupos/sets de alertas, mientras que en el menú inferior siempre aparecen todos los diseños de alertas. En el capítulo sobre Alertas de OWN3D Pro se mostrará la configuración correcta.
Chatbot
Los chatbots son esenciales para cualquier stream. Por ello, OWN3D Pro te permite gestionarlos directamente desde el menú. Puedes utilizar esta página para crear comandos, controlar la moderación, poner temporizadores y organizar concursos. En el capítulo OWN3D Pro Chatbot, podrás aprender a configurar tu chatbot.
Herramientas
OWN3D Pro es una herramienta todoterreno. Con nuestras intuitivas herramientas, puedes, por ejemplo, hacer uso de barras de objetivos con el fin de alcanzar diferentes metas en tu stream. O puedes utilizar nuestro exclusivo generador de horarios/programación para informar a tus espectadores en redes sociales, sobre cuándo serán tus futuros streamings, o incluso para configurar y gestionar tu página de donaciones. Además, este elemento del menú tiene una función de cuenta atrás, y puedes crear tu banner de enlace interactivo con nuestro Linkspree. Puedes consultar más detalles y la configuración en los capítulos correspondientes.
Recursos para tu stream
Dentro de los recursos de stream, encontrarás el broche de oro para personalizar y profesionalizar tu canal: Banners de perfil de Twitch, paneles de Twitch y emotes para suscriptores. Puedes comprarlos o desbloquearlos con tus créditos de suscriptor de OWN3D Pro. ¡Los elementos de stream desbloqueados se quedarán para siempre en tu biblioteca después de la compra!
Epidemic Sound
En el menú de Epidemic Sound, puedes encontrar todos los sonidos y canciones de Epidemic, crear tus listas de reproducción, añadir sonidos personalizados a tus alertas y controlar toda tu música. ¡Gracias a Epidemic Sound, como streamer de Twitch, ya no tendrás que preocuparte por si te vetan, banean o te meten un strike!
Subscription
Estaremos encantados de recibirte como futuro suscriptor de OWN3D Pro si quieres disfrutar de más funciones, a pesar del amplio conjunto de prestaciones gratuitas, ya que, por defecto, se proporcionan cinco alertas y cinco overlays gratuitos.
Al hacer clic en tu foto de perfil y en "Mi suscripción", verás todas las opciones de suscripción que ofrece OWN3D Pro.
Tienes tres opciones para elegir: suscripción de 1 mes, 3 meses o anual. Cuanto más tiempo te suscribas, mayor será el ahorro para tu bolsillo. También puedes seleccionar Epidemic Sound con la casilla de verificación para obtener acceso completo a la música y los sonidos libres de derechos para el stream.
La suscripción de pago te da acceso a más de 900 overlays y alertas en la biblioteca de OWN3D, así como a la asistencia 24/7. Puedes encontrar más información al respecto en el capítulo sobre los modelos de suscripción a OWN3D Pro.
The OWN3D Pro Support Chat
Perhaps you've already seen our OWN3D Pro Support Chat. If you get stuck, you can ask your questions about OWN3D Pro here. If you've been browsing the website for a while, the chat will appear automatically. If you require immediate assistance, you can use the chat button at the bottom right.
































